flutter怎么添加ios网络权限_Flutter移动端实战手册
关注【搜狐技术产品】公众号,第一时间获取技术干货导读Flutter又双叒叕来了!本周推送是我们Flutter系列文章的最终篇!《Flutter移动端实战手册》回归实际应用场景,详细讲述Flutter在移动端的应用实践。话不多说,让我们一起来阅读这篇Flutter系列文章的收官之作吧~Flutter系列文章一共分为三篇:1.《十分钟带你入坑Flutter》:详细介绍了Flutter整体架构及未来发展
关注【搜狐技术产品】公众号,第一时间获取技术干货
导读
Flutter又双叒叕来了!本周推送是我们Flutter系列文章的最终篇!《Flutter移动端实战手册》回归实际应用场景,详细讲述Flutter在移动端的应用实践。话不多说,让我们一起来阅读这篇Flutter系列文章的收官之作吧~
Flutter系列文章一共分为三篇:
1.《十分钟带你入坑Flutter》:详细介绍了Flutter整体架构及未来发展前景,并且对Flutter的特性和Dart语言进行了详细介绍。
2.《深入理解Flutter多线程》:深入讲解了Flutter的多线程,以及底层的系统Runner,并且将Flutter的协程、Isolate、iOS的GCD进行了对比。
3.《Flutter移动端实战手册》:详细讲述Flutter跨平台实现方案,以及DevTools调试工具集。
iOS接入Flutter
在进行iOS和Flutter的混编时,iOS比Android的接入方式略复杂,但也还好。现在市面上有不少接入Flutter的方案,但大多数都是千篇一律相互抄的,没什么意义。
进行Flutter混编之前,有一些必要的文件:
xcode_backend.sh文件,在配置flutter环境的时候由Flutter工具包提供;xcconfig环境变量文件,在Flutter工程中自动生成,每个工程都不一样。
xcconfig文件
xcconfig是Xcode的配置文件,Flutter在里面配置了一些基本信息和路径,接入Flutter前需要先将xcconfig接入进来,否则一些路径和信息将会出错或找不到。
Flutter的xcconfig包含三个文件,Debug.xcconfig、Release.xcconfig、Generated.xcconfig,需要将这些文件配置在下面的位置,并且按照不同环境配置不同的文件。
1Project -> Info -> Development Target -> Configurations
有些比较大的工程已经在Configurations中设置了xcconfig文件,由于每个Target的一种环境只能配置一个xcconfig文件,所以可以在已有的xcconfig文件中import引入Generated.xcconfig文件,并且不需要区分环境。
脚本文件
xcode_backend.sh脚本文件用来构建和导出Flutter产物,这是Flutter开发包为我们默认提供的,需要在工程Target的Build Phases加入一个Run Script文件,并将下面的脚本代码粘贴进去。需要注意的是,不要忘记前面的/bin/sh操作,否则会导致权限错误。
1/bin/sh "$FLUTTER_ROOT/packages/flutter_tools/bin/xcode_backend.sh" build
2/bin/sh "$FLUTTER_ROOT/packages/flutter_tools/bin/xcode_backend.sh" embed
在xcode_backend.sh中有三个参数类型,build、thin、embed,thin没有太大意义,其他两个则负责构建和导出。
混合开发
随后可以对Xcode工程进行编译,这时候肯定会报错的,但是不要慌张,报错后我们在工程主目录下会发现一个名为Flutter的文件夹,其中会包含两个framework,这个文件夹就是Flutter的编译产物,我们将这个文件夹整体拖入项目中即可。
这时候就可以在iOS工程中添加Flutter代码了,下面是详细步骤:
1.将AppDelegate的集成改为FlutterAppDelegate,并且需要遵循FlutterAppLifeCycleProvider代理;
1#import <Flutter/Flutter.h>
2#import <UIKit/UIKit.h>
3
4@interface AppDelegate : FlutterAppDelegate <FlutterAppLifeCycleProvider>
5
6@end
2.创建一个FlutterPluginAppLifeCycleDelegate的实例对象,这个对象负责管理Flutter的生命周期,并从Platform侧接收AppDelegate的事件。我直接将其声明为一个属性,在AppDelegate的各个方法中,调用其方法进行中转操作;
1- (BOOL)application:(UIApplication *)application willFinishLaunchingWithOptions:(NSDictionary *)launchOptions {
2 [self.lifeCycleDelegate application:application willFinishLaunchingWithOptions:launchOptions];
3 return YES;
4}
5
6- (void)applicationWillResignActive:(UIApplication *)application {
7 [self.lifeCycleDelegate applicationWillResignActive:application];
8}
9
10 - (BOOL)application:(UIApplication *)application openURL:(NSURL *)url sourceApplication:(NSString *)sourceApplication annotation:(id)annotation {
11 [self.lifeCycleDelegate application:application openURL:url sourceApplication:sourceApplication annotation:annotation];
12 return YES;
13}
3.随后即可加入Flutter代码,加入的方式也很简单,直接实例化一个FlutterViewController控制器即可,也不需要传其他参数进去(这里先不考虑多实例的问题);
1FlutterViewController *flutterViewController = [[FlutterViewController alloc] init];
Flutter将其看做是一个画布,实例化一个画布上去之后,任何操作其实都是在当前页面完成的。
常见错误
到这个步骤集成操作就已经完成,但是很多人在集成过程中会遇到一些错误,下面是一些常见错误:
- 路径错误,读取不到
xcode_backend.sh文件等。这是因为环境变量FLUTTER_ROOT没有获取到,FLUTTER_ROOT配置在Generated.xcconfig中,可以看一下这个文件是不是配置地有问题; lipo info *** arm64类似这样的错误,一般都是因为xcode_backend.sh脚本导致的,可以检查一下FLUTTER_ROOT环境变量是否正确;- 下面这种问题一般都是因为权限导致的,可以查看
Build Phases的脚本写的是不是有问题。
1***/flutter_tools/bin/xcode_backend.sh: Permission denie
混合开发
在进行混编过程中,Flutter有一个很大的优势,就是如果Flutter代码出问题,不会导致原生应用的崩溃。当Flutter代码出现崩溃时,会在屏幕上显示错误信息。
在开发过程中经常会涉及到网络请求和持久化的问题,如果混编的话可能会涉及到写两套逻辑,例如网络请求有一些公共参数,或返回数据的统一处理等,如果维护两套逻辑的话会容易出问题。所以,建议将网络请求和持久化操作都交给Platform处理,Flutter侧只负责向Platform请求并拿来使用即可。
这个过程就涉及到两端数据交互的问题,Flutter对于混编给出了两套方案,MethodChannel和EventChannel。从名字上来看,一个是方法调用,另一个是事件传递。但实际开发过程中,只需要使用MethodChannel即可完成所有需求。
Flutter to Native
下面是Flutter调用Native的代码,在Native中通过FlutterMethodChannel设置指定的回调代码,并且接收参数并处理。由Flutter通过MethodChannel对Native发起调用,并传入对应的参数。
代码中在Flutter侧构建好数据模型,然后调用MethodChannel的invokeMethod,会触发Native的回调。Native拿到Flutter传过来的数据,进行解析并执行播放操作,随后会把播放的状态码回调给Flutter侧,交互完成。
1import 'package:flutter/services.dart';
2
3Future<Null> playVideo() async{
4 var methodChannel = MethodChannel('flutterChannelName');
5 Map params = {'playID' : '302998298', 'duration' : '2520', 'name' : '三生三世十里桃花'};
6 String result;
7 result = await methodChannel.invokeMethod('PlayAlbumVideo', params);
8
9 String playID = params['playID'];
10 String duration = params['duration'];
11 String name = params['name'];
12 showCupertinoDialog(context: context, builder: (BuildContext context){
13 return CupertinoAlertDialog(
14 title: Text(result),
15 content: Text('name:$name playID:$playID duration:$duration'),
16 actions: <Widget>[
17 FlatButton(
18 child: Text('确定'),
19 onPressed: (){
20 Navigator.pop(context);
21 },
22 )
23 ],
24 );
25 });
26}
1NSString *channelName = @"flutterChannelName";
2FlutterMethodChannel *methodChannel = [FlutterMethodChannel methodChannelWithName:channelName binaryMessenger:flutterVC];
3[methodChannel setMethodCallHandler:^(FlutterMethodCall * _Nonnull call, FlutterResult _Nonnull result) {
4 if ([call.method isEqualToString:@"PlayAlbumVideo"]) {
5 NSDictionary *params = call.arguments;
6
7 VideoPlayerModel *model = [[VideoPlayerModel alloc] init];
8 model.playID = [params stringForKey:@"playID"];
9 model.duration = [params stringForKey:@"duration"];
10 model.name = [params stringForKey:@"name"];
11 NSString *playStatus = [SVHistoryPlayUtil playVideoWithModel:model
12 showPlayerVC:self.flutterVC];
13
14 result([NSString stringWithFormat:@"播放状态 %@", playStatus]);
15 }
16}];
Native to Flutter
Native调用Flutter的代码和Flutter调用Native的基本类似,只是调用和设置回调的角色不同。同样的,Flutter由于要接收Native的消息回调,所以需要注册一个回调,由Native发起对Flutter的调用并传入参数。
Native和Flutter的相互调用都需要设置一个名字,每一个名字对应一个MethodChannel对象,每一个对象可以发起多次调用,不同调用以invokeMethod做区分。
1import 'package:flutter/services.dart';
2
3@override
4void initState() {
5 super.initState();
6
7 MethodChannel methodChannel = MethodChannel('nativeChannelName');
8 methodChannel.setMethodCallHandler(callbackHandler);
9}
10
11Future<dynamic> callbackHandler(MethodCall call) {
12 if(call.method == 'requestHomeData') {
13 String title = call.arguments['title'];
14 String content = call.arguments['content'];
15 showCupertinoDialog(context: context, builder: (BuildContext context){
16 return CupertinoAlertDialog(
17 title: Text(title),
18 content: Text(content),
19 actions: <Widget>[
20 FlatButton(
21 child: Text('确定'),
22 onPressed: (){
23 Navigator.pop(context);
24 },
25 )
26 ],
27 );
28 });
29 }
30}
1NSString *channelName = @"nativeChannelName";
2FlutterMethodChannel *methodChannel = [FlutterMethodChannel methodChannelWithName:channelName binaryMessenger:flutterVC];
3[RequestManager requestWithURL:url success:^(NSDictionary *result) {
4 [methodChannel invokeMethod:@"requestHomeData" arguments:result];
5}];
调试工具集
在iOS和Android开发中,各自的编译器都提供了很好的调试工具集,方便进行内存、性能、视图等调试。Flutter也提供了调试工具和命令,下面基于VSCode编译器来讲一下Flutter调试,相对而言Android Studio提供的调试功能可能会更多一些。
性能调试
VSCode支持一些简单的命令行调试指令,在程序运行过程中,在Command Palette命令行面板中输入performance,并选择Toggle Performance Overlay命令即可。此命令有一个要求就是需要App在运行状态。
随后会在界面上出现一个性能面板,这个页面分为两部分,GPU线程和UI线程的帧率。每个部分分为三个横线,代表着不同的卡顿层级。如果是绿色则表示不会影响界面渲染,如果是红色则有可能会影响界面的流畅性,如果出现红色线条,则表示当前执行的代码需要优化。
Dart DevTools
VSCode为Flutter提供了一套调试工具集-Dart DevTools,这套工具集功能非常全,包含性能、UI、热更新、热重载、log日志等很多功能。
安装Dart DevTools后,在App运行状态下,可以在VSCode的右下角启动这个工具,工具会以网页的形式展现,并且可以控制App。
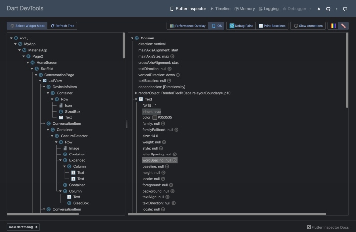
主界面
下面是Dart DevTools的主界面,我运行的是一个界面类似于微信的App。从Inspector中可以看到页面的视图结构,Android Studio也有类似的功能。页面整体是一个树形结构,并且选中某一个控件后,会在右侧展示出控件的变量值,例如frame、color等,这个功能非常实用。
我运行的设备是Xcode模拟器,如果想切换Android的Material Design,点击上面的iOS按钮即可直接切换设备。刚才上面说到的查看内存的性能面板,点击iOS按钮旁边的Performance Overlay即可出现。
Select Widget
如果想知道在Dart DevTools中选择的节点,具体对应哪个控件,可以选择Select Widget Mode使屏幕上被选中的控件高亮。
Debug Paint
点击Debug Paint可以让每个控件都高亮,通过这个模式可以看到ListView的滑动方向,以及每个控件的大小及控件之间的距离。
除此之外,还可以选择Paint Baseline使所有控件的底线高亮,功能和Debug Paint类似,不做叙述。
Memory
Dart DevTools中提供的内存调试工具更加直观,可以实时显示内存使用情况。在刚开始运行时,我们发现一个内存峰值,把鼠标放上去可以看到具体的内存使用情况。内存会有具体分类:Used、GC等。
Dart DevTools的内存工具还是不够完美,Xcode可以选择某段内存,看到这块内存中涉及到主要堆栈调用,并且点击调用栈可以跳转到Xcode对应的代码中,而Dart DevTools还不具备这个功能,可能和Web的展示形式有关系。
内存管理Flutter使用的是GC,回收速度可能不是很快,iOS中的ARC则是基于引用计数立即回收的。还有很多其他的功能,这里就不一一详细叙述了,各位同学可以自己探索。
多实例
项目中是通过实例化FlutterViewController控制器来显示Flutter界面的,整个Flutter页面可以理解为一个画布,通过页面不断的变化,改变画布上的东西。所以,在单实例的情况下,Flutter页面中间不能插入原生页面。
这时候如果我们想在多个地方展示Flutter页面,而这些页面并不是Flutter -> Flutter的连贯跳转形式,那怎么来实现这个场景呢?Google的建议是创建Flutter的多实例,并通过传入不同的参数实例化不同的页面,但这样会造成很严重的内存问题,所以并不能这么做。
Router
如果不能真正创建多个实例对象,那就需要通过其他方式来实现多实例。Flutter页面显示其实并不是跟着FlutterVC走的,而是跟着FlutterEngine走的,所以在创建一次FlutterVC之后,就将FlutterEngine保存下来,在其他位置创建FlutterVC时直接通过FlutterEngine的方式创建,并且在创建后进行跳转操作。
在进行页面切换时,通过channelMethod调用Flutter侧的路由切换代码,并将切换后的新页面FlutterVC添加到Native上。这种实现方式,就是通过Flutter的Router的方式实现的,下面将会介绍Router的两种表现形式,静态路由和动态路由。
静态路由
静态路由是MaterialApp提供的一个API,routes本质上是一个Map对象,其组成结构key是调用页面唯一的标识符,value就是对应页面的Widget。
在定义静态路由时,可以在创建Widget时传入参数,例如实例化ContactWidget时就可以传入对应的参数过去。
1void main() {
2 runApp(
3 MaterialApp(
4 home: Page2(),
5 routes: {
6 'page1': (_) => Page1(),
7 'page2': (_) => Page2()
8 },
9 ),
10 );
11}
12
13class Page1 extends StatelessWidget {
14 @override
15 Widget build(BuildContext context) {
16 return ContactWidget();
17 }
18}
19
20class Page2 extends StatelessWidget {
21 @override
22 Widget build(BuildContext context) {
23 return HomeScreen();
24 }
25}
进行页面跳转时,通过Navigator进行调用,每次调用都会重新创建对应的Widget,进行调用时pushNamed函数会传入一个参数,这个参数就是定义Map时对应页面的key。
1Navigator.of(context).pushNamed('page1');
动态路由
静态路由的方式并不是很灵活,相对而言动态路由更加灵活。动态路由不需要预先设定routes,直接调用即可。和普通push不同的是,动态路由在push时通过PageRouteBuilder来构建push对象,在Builder的构建方法中执行对应的页面跳转操作即可。
结合之前说的channelMethod,就是在channelMethod对应的Callback回调中,执行Navigator的push函数,接收Native传递过来的参数并构建对应的Widget页面,将Widget返回给Builder即可完成页面跳转操作。所以说,动态路由的方式非常灵活。
无论是通过静态路由还是动态路由的方式创建,都可以通过then函数接收新页面返回时的返回值。
1Navigator.of(context).push(PageRouteBuilder(
2 pageBuilder: (BuildContext context, Animation<double> animation, Animation<double> secondaryAnimation) {
3 return ContactWidget('next page value');
4 }
5 transitionsBuilder: (BuildContext context, Animation<double> animation, Animation<double> secondaryAnimation, Widget child) {
6 return FadeTransition(
7 child: child,
8 opacity: animation,
9 );
10 }
11)).then((onValue){
12 print('pop的返回值 $onValue');
13});
但动态路由的跳转方式也有一些问题,会导致动画失效,所以需要重写Builder的transitionsBuilder函数,来自定义转场动画。
无论是通过静态路由还是动态路由的方式创建,都会存在一些问题。由于每次都是新创建Widget,所以在创建时会有黑屏的问题。而且每次创建的话,都会丢失当前页面上次的上下文状态,每次进来都是一个新页面。
了解了flutter之后,也许你还想看看该作者的其他精彩文章
深度揭秘Runtime原理
移动端组件化架构(上)
移动端组件化架构(下)
十分钟带你入坑Flutter
深入理解Flutter多线程
加入搜狐技术作者天团,千元稿费等你来!
获取更多资讯请关注微信公众号【搜狐技术产品】,微信后台联系搜狐技术产品小助手。
更多推荐


所有评论(0)